Una de las utilidades que siempre instalo en mis Raspberry es RPI Monitor ya que me permite ver el comportamiento de la placa durante el tiempo y así evitar problemas de temperatura o de memoria entre otros , el proceso es sumamente sencillo
Ejecutaremos los siguientes comandos
sudo apt-get install apt-transport-https ca-certificates sudo wget https://goo.gl/vewCLL -O /etc/apt/sources.list.d/rpimonitor.list sudo apt-key adv --recv-keys --keyserver keyserver.ubuntu.com 2C0D3C0F sudo apt update sudo apt install rpimonitor
Podremos acceder a la pagina web de la aplicación en este caso desde la url http://192.168.1.113:8888
Cambiar el puerto
Buscaremos en /etc/rpimonitor/daemon.conf una linea comentada que pone #daemon.port=8888 , la descomentaremos y cambiaríamos el numero de puerto
Monitorizar la conexión wifi
Buscaremos en /etc/rpimonitor/data.conf una linea comentada que pone #include=/etc/rpimonitor/template/wlan.conf , la descomentaremos y la dejaremos como include=/etc/rpimonitor/template/wlan.conf
Monitorizar unidades USB
Buscaremos en /etc/rpimonitor/data.conf una linea comentada que pone #include=/etc/rpimonitor/template/storage.conf , la descomentaremos y la dejaremos como include=/etc/rpimonitor/template/storage.conf
Monitorizar otros servicios
Buscaremos en /etc/rpimonitor/data.conf una linea comentada que pone #include=/etc/rpimonitor/template/services.conf , la descomentaremos y la dejaremos como include=/etc/rpimonitor/template/services.conf
Controlar RPI Monitor
Para controlar el funcionamiento de RPi Monitor existen las siguientes órdenes,
Iniciar : sudo systemctl start rpimonitor
Parar : sudo systemctl stop rpimonitor
Reiniciar : sudo systemctl restart rpimonitor
Conocer el estado : systemctl status rpimonitor
Cada vez que se cambie algún archivo de la configuración de Rpi Monitor es necesario reiniciar el servicio utilizando la orden sudo systemctl restart rpimonitor
Aqui podemos ver el aspecto al acceder al puerto 8888 de la Raspberry Pi

Solución a los problemas mas comunes
La primera vez que accedas verás un pequeño mensaje de error en la parte superior izquierda, en el apartado Package(s) del bloque Version, pero es muy fácil de arreglar.
Para solucionarlo tienes que ejecutar la siguiente orden:
sudo /etc/init.d/rpimonitor update
Consultar datos históricos
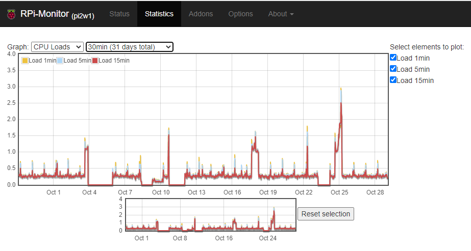
Podemos ver el histórico de carga de CPU

Podemos ver el histórico de temperatura

Podemos ver el histórico de carga de CPU de uso de memoria

Podemos ver el histórico de uso de red

Y la pantalla principal nos dará muchísima información de una forma tremendamente clara

Y con esto y un bizcocho ………….